DeFi发展全景报告:Aave与Lido领跑TVL,Solana崛起成第二大公链
作者:A Fox in Web3,加密KOL
去中心化金融(DeFi)常被用来与传统金融(TradFi)进行比较,其已成为Web3中一个庞大且呈指数级增长的领域。DeFi的目标与在加密领域常听到的“为没有银行账户的人提供银行服务”这一说法高度契合。
无需银行即可提供全球金融服务的承诺是一个崇高的目标,Web3的魅力很大程度也源于此。本文旨在以当下视角回顾过去一年DeFi的发展。
概述

总锁定价值(TVL)达946亿美元:所有DeFi协议中,锁定的资金数量巨大。但考虑到目前整个加密领域的市值约为2.8万亿美元,仍仅占3.3%左右,因此还有很大的增长空间。自去年以来,TVL增长了约1.5倍,约为654亿美元,但作为加密领域的占比保持相当稳定,因为之前占比为3.5%。
DeFiLlama的图表始于2018年6月,距今不到7年,充分表明DeFi尚处于萌芽阶段。然而,2021年11月,DeFi TVL达到历史峰值,为1760亿美元。期待TVL再次达到这一峰值。
Aave和Lido TVL达356亿美元:目前DeFi TVL中超37%是Aave和Lido中质押的ETH。这表明Aave和Lido都占据主导地位。去年Lido处于领先地位,但后来Aave拔得头筹。此外,大多数DeFi都发生在以太坊上,其仍是最重要的区块链。
稳定币市值达2360亿美元:稳定币在2.8万亿美元的加密市场中占据了超过8.3%的份额,是DeFi的两倍多。稳定币的增速持续超过DeFi TVL,表明其已经真正实现了产品市场契合。
DeFiLlama中的数据非常丰富,甚至让人无从下手。下面进一步探讨其中的一些类别,并分析其中要点。
头部区块链

目前以太坊仍是DeFi中最主要的参与者,占TVL的52%,但比去年的58.3%有所下降。Solana以8%的TVL成为第二大竞争者,但仍比以太坊小6倍多。
Solana和BSC分别取代Tron成为第二和第三大公链,将Tron从第二位挤到第四位。这三者的活跃地址数都远超以太坊,Solana拥有超430万个地址,而以太坊只有44.2万个。
以太坊拥有最多的DeFi协议,目前有1320多个,高于去年的960多个。
比特币网络拥有58个已记录的DeFi协议,高于去年的12个。考虑到比特币并非为智能合约而设计,其仍占据了所有DeFi TVL的4%以上,约38亿美元。
头部协议

毫无疑问,在以太坊、Sonic、Avalanche和Arbitrum等几个EVM链中,Aave是头部借贷协议,但Morpho在Base上占据主导地位。
大多数区块链都有自己的借贷和稳定币项目。随着许多主流区块链都拥有自己的协议,再质押也在不断发展,其中最大的参与者是Eigen Layer,但Pell Network的覆盖范围最广泛。
Stargate是TVL中跨多条链的主要跨链协议。
以太坊上的协议凭借以太坊DeFi的庞大交易量在同类协议中占据主导地位。
协议类别

借贷、跨链桥和流动性质押的TVL最高,它们之间的差距相对较小,在420亿美元到370亿美元之间。去年,流动性质押遥遥领先,但差距已经缩小,借贷和跨链桥已经赶超。
Aave占所有借贷的44%,而Lido占所有流动性质押的43%,这两个协议是迄今为止整个DeFi领域TVL最高的两个协议。
DEX的TVL要少得多,约180亿美元,其中头部协议是Uniswap、Curve和PancakeSwap,它们各自运行在9个以上的EVM链上。即使TVL较低,这也是最赚钱的部分,过去24小时内的交易费用达590万美元。如此的赚钱效应,DEX总共有超过1600个协议也就不足为奇了。
跨链桥类别主要由WBTC和Binance Bitcoin等包装的比特币等价物主导。
基金会和财政部

以太坊基金会持有的金库规模略高于一年前的一半水平,且出现了大幅下降。与此同时,Mantle拥有庞大的金库,但主要以自有代币计价。
一些以太坊相关项目也以金库总额占据主导地位,例如Aave、ENS、Lido和Sky。然而他们也大多持有自己的代币。
如果不计自有代币,排名则更加参差不齐。但很少有金库主要以稳定币为主,因此它们主要受市场波动的影响。
收益率

大多数玩家将资金存放在Lido以获得收益,这可能是因为大多数人对ETH作为长期价值存储工具充满信心,而Lido在流动性质押方面也占据主导地位。其他基于ETH的流动性质押协议也占据主导地位,例如ether.fi。
JitoSOL的质押SOL收益率达7.75%,超过了所有其他头部收益率产品。Marinade和Jupiter的SOL年利率甚至更高,约为9%。
Sky Lending是TVL排名第一的低风险稳定币选择,其SUSDS稳定币持有超25亿美元,收益率为4.5%。
DeFiLlama追踪了104条区块链上468个协议中超过1.5万个流动性池。
费用

Tether和Circle各自的稳定币是加密领域迄今最大的手续费产生业务。仅Tether在过去一年就创造了超58亿美元的收入。
纵观过去一年,以太坊上的Gas仍是手续费支出最大的方式之一,其手续费总额与Circle相差不远,分别为13亿美元和16亿美元。然而,以太坊的手续费正快速下降,在过去30天里,甚至没有进入前15名。不过,基于以太坊的协议Lido和Uniswap仍在赚取高额手续费。
Solana的手续费生态在过去一年增长最快,Jito、Raydium和Pump.fun都赚取了巨额手续费。这很可能主要得益于Solana上memecoin的大幅增长。
自去年以来,比特币的手续费下降了约一半,随着费用市场上许多其他竞争对手的崛起,比特币的排名已从第二位跌至第14位。
稳定币

稳定币总市值几乎翻了一番,从去年的1360亿美元增至目前的2350亿美元。然而,USDT和USDC仍占据主导地位,分别占62%和26%,合计占整个市场的88%。
占比增长最大的是Ethena的USDe,尽管其一年前尚未推出,但现在已成为第三大稳定币,占据2%的市场份额。
Sky发行了USDS代币,打破了DAI的主导地位。然而,合并DAI和USDS的市值后,Sky拥有3.5%的市场份额,仍是第三大市场参与者。
USDT、USDC、DAI/USDS和USDe合计占稳定币市场约93%,市值超过2200亿美元。
贝莱德的BUIDL基金代表了新进入者,表明TradFi也想在这个市场分一杯羹。
融资

DeFi领域已筹集超1130亿美元的融资,总融资轮次达6129轮。融资额在2021年末至2022年初达到最高,但目前增长迅速,仅上个月就已超35亿美元。
FTX和Celsius是DeFi领域融资额最大的项目之一,分别筹集了9亿美元和7.5亿美元,同时也是该领域最大的失败项目之一。EOS的情况也类似,其40亿美元的融资几乎未能兑现。
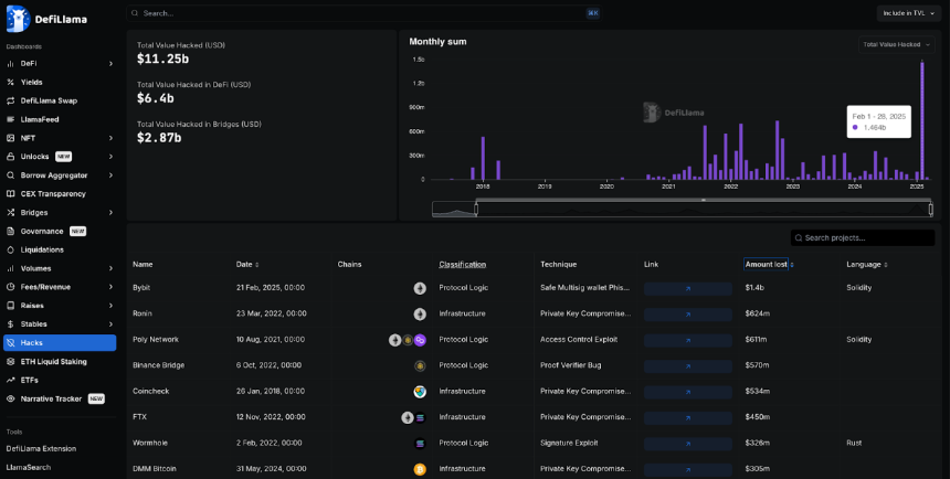
黑客攻击

DeFi领域已遭受超112亿美元的黑客攻击,其中25%来自跨链桥,其余来自其他DeFi公司和协议。
今年2月ByBit遭受黑客攻击,是加密历史上最大的单次黑客攻击,损失超14亿美元。而第二大黑客攻击发生在2022年,针对Ronin网络的攻击导致6.24亿美元损失。
朝鲜组织Lazarus对这两次黑客攻击负责,成为加密领域最大的黑客组织。
大多数大规模的黑客攻击发生在以太坊生态中,可能是因为DeFi的大部分流动性都集中在以太坊生态系统中。
总结
总体而言,DeFi的交易量仍主要由以太坊及其EVM生态系统(拥有众多的L2)主导,而DeFi正是从此崛起。
Solana在过去一年中实现了大幅增长,正迎头赶上,而比特币也出人意料地开始发展自己的DeFi生态系统,尽管其并非旨在成为一个智能合约平台。波场生态系统似乎已经落后于其他生态系统,但波场仍是稳定币活动的重要枢纽。
免责声明:
1.资讯内容不构成投资建议,投资者应独立决策并自行承担风险
2.本文版权归属原作所有,仅代表作者本人观点,不代币币情的观点或立场
首页
快讯